Gain Real-Time Visibility & Control
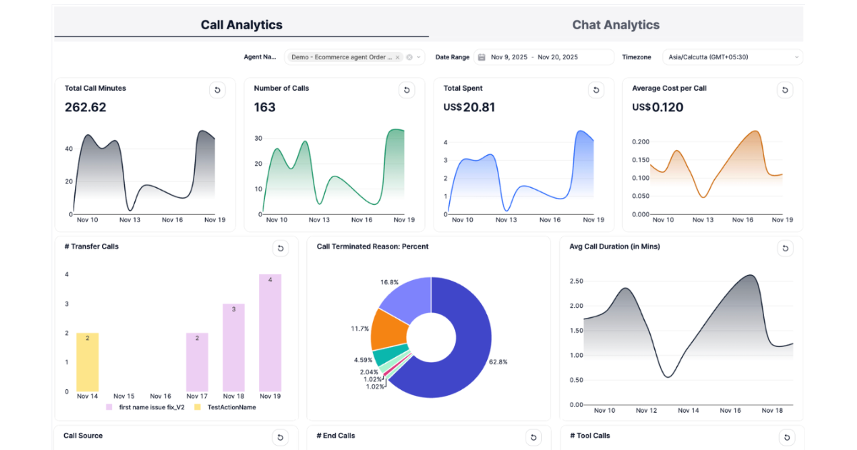
Empower your voice and chat AI operations with the most actionable analytics in the market. Call & Chat Analytics dashboard delivers deep insights into every conversation, system layer, and cost driver, letting your team diagnose, optimize, and scale with confidence.
.png)
Full Visibility Into Usage, Quality, and Cost
Complete Voice & Chat AI Metrics
Frequently Asked Questions (FAQs)
What questions can I answer with Call & Chat Analytics?
Monitor cost spikes, early terminations, agent productivity, intent trends, escalation rates, and more - right inside your dashboard.
Which channels are supported?
Voice and chat metrics are both available, enabling true cross-channel visibility for operational and CX teams.
Can I filter or segment data?
Yes, flexible filters allow you to slice metrics by agent, template, campaign, custom date range, and timezone.
Is technical setup required?
None. Analytics populate automatically for all agents.
How does this help my team improve?
Spot problems fast, benchmark new strategies, and optimize every layer of voice and chat engagement for ongoing results.